专业专注于 Google Facebook 广告推广
代投 引流 打粉 支持您的产品出海护航

致力于全球华人业务出海,只做精准的广告,为甲方提供高效率高质量的广告流量。

精通全球股币 :AI 人设 通版 学习社区
欧混股粉
德国股粉
西班牙股粉
美国股粉
日本股粉
韩国股粉
马来股粉
亚混股股粉
印度股股粉
Google 精准搜索为主 YTB展示为辅
搜索置顶前三
YTB专打受众
搜索精准受众
油管定制受众
Facebook主打6重精准筛选
地区筛选
受众筛选
表单筛选
文案筛选
素材筛选
着陆页筛选
合规过审 + 强制过审
严格遵循平台规则与政策,专业广告专家护航
双重防护体系+双重防同行
着陆页IP防护 + 工单跳转防护

专业代投团队

拥有5年以上Facebook广告投放经验的专业团队,深度了解海外市场投放策略,成本优化控制,流量精准定位,提供一对一定制化代投服务。

实时数据驱动

基于大数据分析和AI算法优化,实时监控广告效果,随时调整投放策略,团队集群式实时数据分析,最大化广告回报率,用户数据整确率。

用户精准定位

深度分析目标受众特征,制定精准受众投放策略,提高甲方转化率,降低获客成本,实现广告效果最大化。

流量全程托管

从账户搭建到广告优化,从素材制作到数据分析,从流量受众测试到精准起量,提供全链路FB广告投放服务,我们全权负责流量,您专注核心业务。

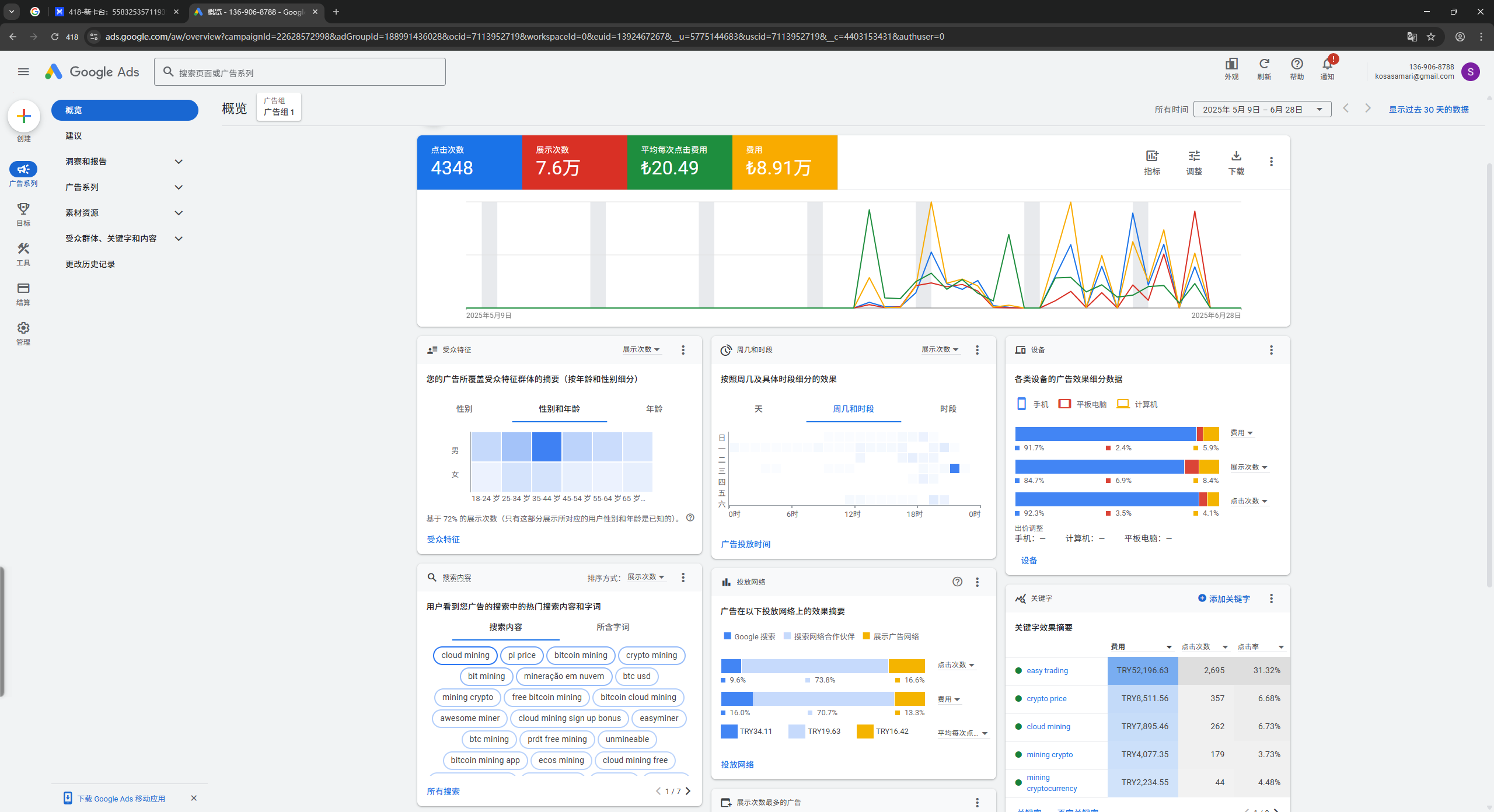
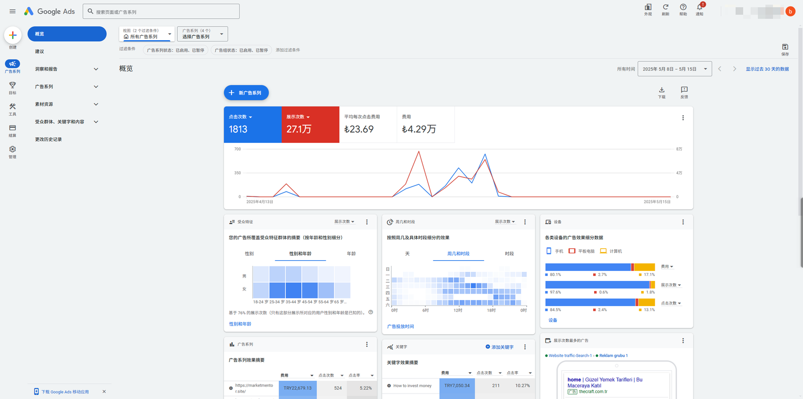
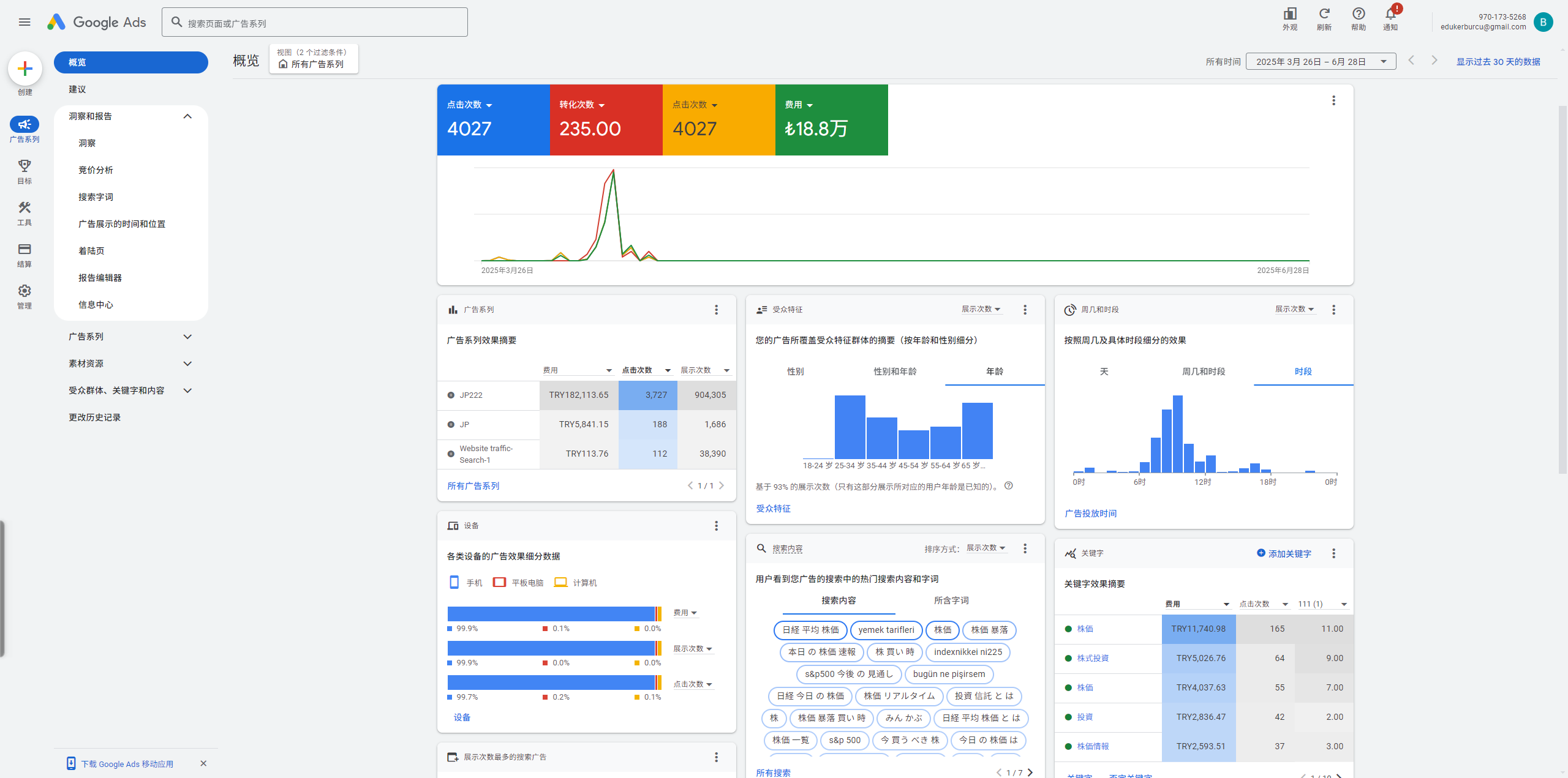
成功案例展示

真实转账记录与工单截图,点击图片可放大查看详情

提供Facebook广告账户开户服务以及指导支持

稳定账户资源

拥有多种支持不同行业的高质量Facebook广告账户,多国企业级BM账户,海外三不限户,海外账单户,海外BM组合户,账户稳定性99.5%,实现根源解决挂户率+大额投放+广告持续在线。

全球市场覆盖

支持全球200+国家和地区投放,多地区覆盖,多币种结算,支持本土化账户对接对账管理,支持先下户,助力甲方客户通过Facebook在全球布局。

开户对接服务

专业户管团队协助客户匹配对应行业的账户,半小时内完成广告账户开户下户对接,提供前期完整开户到接户的指导和后期维护,确保账户对账的明细。

风控规则政策

严格遵循Facebook广告政策,专业广告账户风控团队7×24小时提供过审指导,帮助客户降低封户风险,根源上降低账户挂户率,确保广告投放合规。

包括但不限于的行业
私域行业
服务行业
电商行业
网赚兼职
交友
游戏
软件
教育

专业代投团队

200+ 专业代投团队,覆盖商务、投放、户管、技术全链条服务, 累计管理广告预算超过10亿美元,服务过2000+品牌客户,规模实力有目共睹。

200+
代投团队
专业投放师,规模可验证
10
户管团队
专业账户管理与维护
20
技术团队
技术开发与系统维护
230+
团队总规模
全方位专业服务团队
東凰商务总监
商务对接负责
负责客户商务对接、项目规划与执行管理,拥有8年海外数字营销经验,深度了解全球市场投放策略,为客户提供一对一定制化商务服务。
東凰代投总监
投放团队负责
Google Facebook 认证营销专家,领导200+人代投团队,累计管理广告预算超过5亿美元,ROI平均提升300%+,精通Facebook算法机制和海外消费者行为分析。
東凰户管总监
账户管理负责
专注于广告账户管理与风控,领导10人专业户管团队,账户稳定率达99.5%,擅长多平台账户对接、违规申诉和账户安全管理。

团队资质认证

Facebook Marketing Partner
Google Premier Partner
Facebook Blueprint认证
Google Analytics认证

全球客户真实评价

覆盖全球股票市场与多元化行业,助力企业精准出海

专注于广告流量全球高难的行业,以诚信和真实为本,以实力与结果为基本。

支持 验证实力真实性

支持 平台担保

支持 国内外担保人

支持 客户驻场

咨詢